製品情報
絶縁抵抗の遠隔監視に!株式会社GUGEN製「PUSHLOG」
絶縁抵抗監視のIoT化を推進しませんか?
株式会社GUGEN製「PUSHLOG」と弊社の「絶縁抵抗監視装置IRS」を組み合わせることで、簡単に絶縁抵抗を遠隔監視することができます。
「PUSHLOG」概要
小型ゲートウェイ 「PUSHLOG」は、FA機器などに接続することで、簡単にIoTを実現できる製品です。取得した情報はWebで確認でき、メール通知も可能です。また、2年間の通信/クラウド利用料込みのため、ランニング費用を気にせず使えます。
「IRS」と「PUSHLOG」の組み合わせ
「絶縁抵抗監視装置IRS」と、「PUSHLOG」を組み合わせることで、電動機等の絶縁抵抗を遠隔監視できるようになります。
こんなお客様に
- 絶縁抵抗低下時にメール通知を受け取りたい
- 測定データを遠隔で確認したい
IRS-250/IRS-500 接続例
「PUSHLOG」との接続は接点で行ないます。絶縁抵抗低下時に、メール通知が可能です。
基本的に1対1での運用となります。
IRS-9250/IRS-9500 接続例
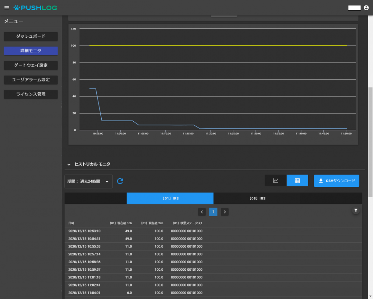
「PUSHLOG」との接続は、Modbusで行います。絶縁抵抗低下時にメール通知が可能です。
また、Modbus経由で絶縁抵抗値や各種ステータスなど幅広い情報の収集が可能です。
IRSとPUSHLOGを接続することで、大掛かりな現場配線工事をすることなく容易に現場事務所などで監視装置の情報を確認することができ、メール通知にも対応できます。
仕様や見積もり等のご相談は、弊社お問い合わせフォームよりお願いいたします。
